Se montan en el tejado del edificio, con ángulo fijo, 48 paneles de unos 30VDC, mezclando serie y paralelo, para conseguir un voltaje en continua aproximado de 600VDC, que llegan al inversor a través de cables que atraviesan el edifico de tejado a sótano.
El router energético gestiona completamente el resto, regulando y limitando, así como registrando la potencia generada. Cuenta con un gran número de medidas de seguridad. El router energético está conectado directamente a la entrada eléctrica trifásica del edificio, y se colocaron los medidores toroidales necesarios para medir todas las corrientes de entrada y salida.
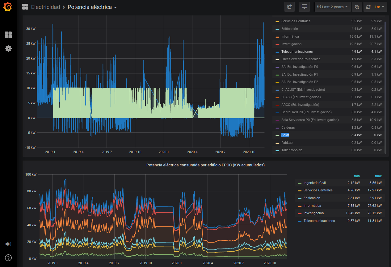
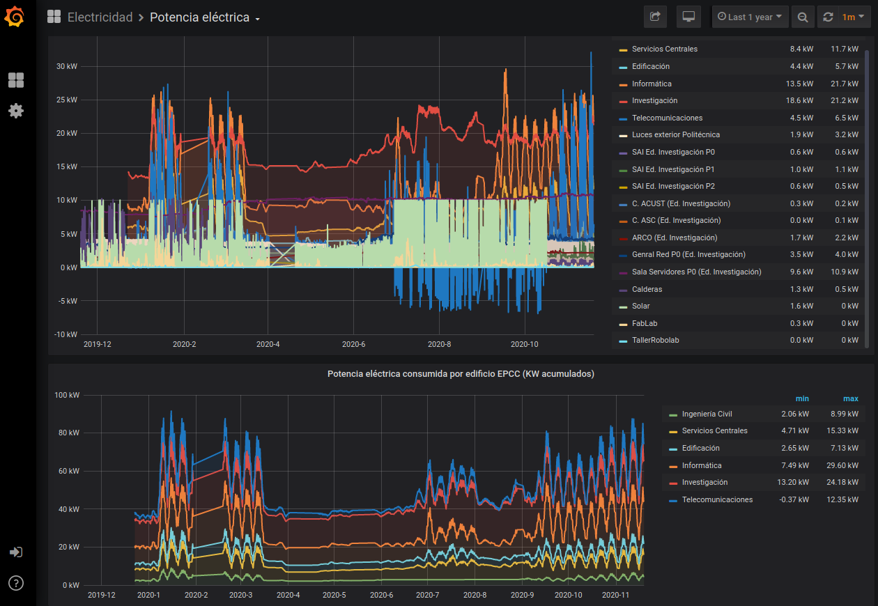
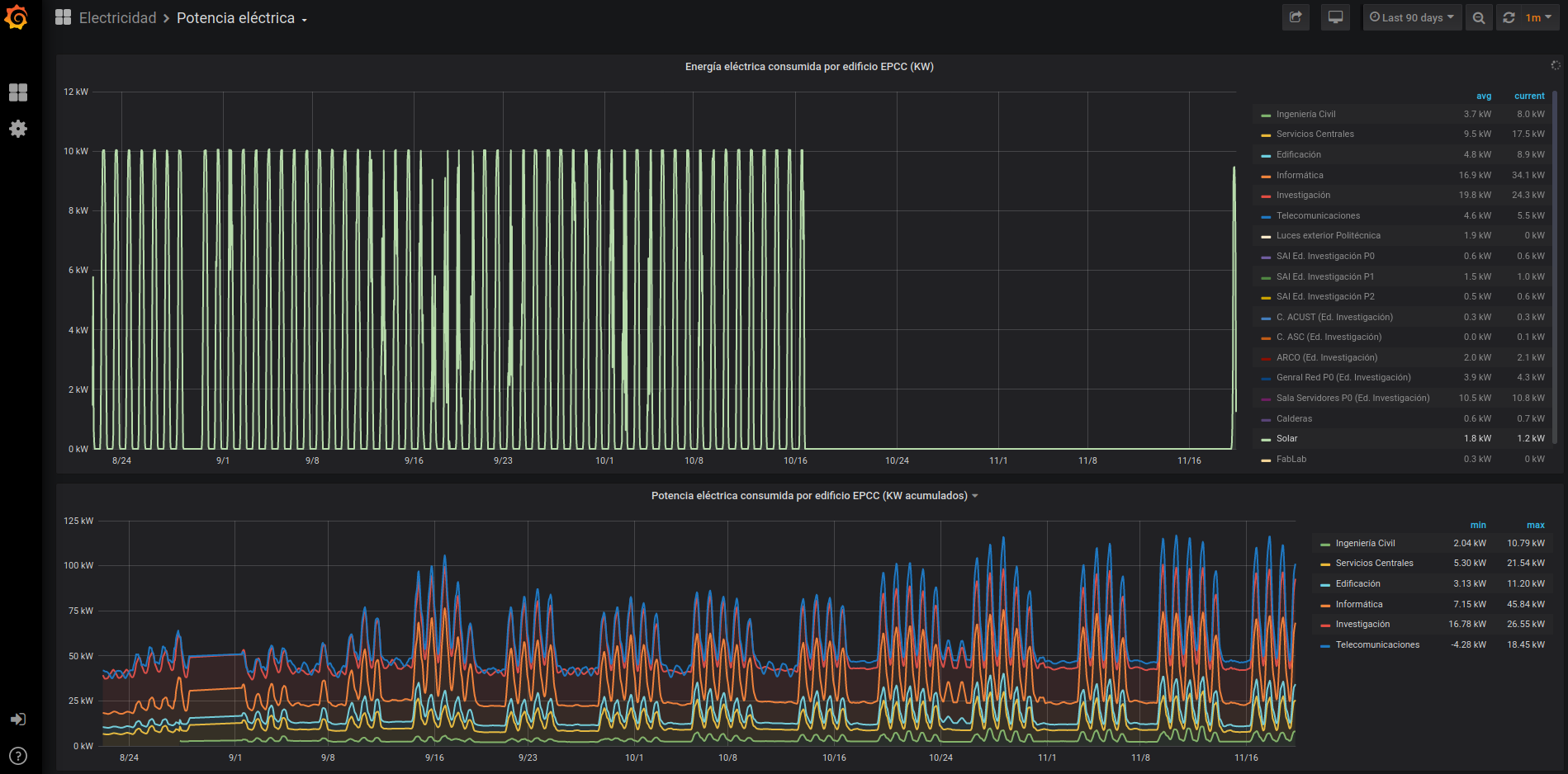
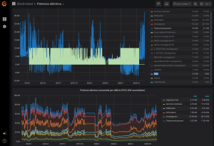
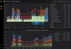
Con el Smart Meter también medimos la potencia total que entra y sale del edificio. Con lo que sabemos cuánto estamos consumiendo y produciendo en todo momento.
Además el sistema se integró en el resto de mediciones de SmartPoliTech, que cuenta con más de 200 sistemas de sensorización desplegados por toda la Escuela Politécnica de Cáceres y que permiten medir variables ambientales y consumos de gas, luz y agua, entre otras cosas. Pueden consultarse todas las medidas aquí. El sistema se ha montado combinando distintos tipos de sensores inalámbricos (muchos usando ESP8266) que muestran sus datos utilizando un sistema basado en Grafana.
El “consumo fantasma“, es decir cuando no hay casi nadie trabajando allí, del edificio de telecomunicaciones es de alrededor de 5kW, pero el de toda la Escuela es de unos 25kW. Por lo que toda la energía que se produzca por debajo de ese consumo mínimo no necesita almacenarse, ya que será gastada inmediatamente dentro del anillo del Campus. Esa fue la razón por la que no pusimos sistema de almacenaje con baterías.